Potlatch 2: OpenStreetMap-Editor beschleunigt

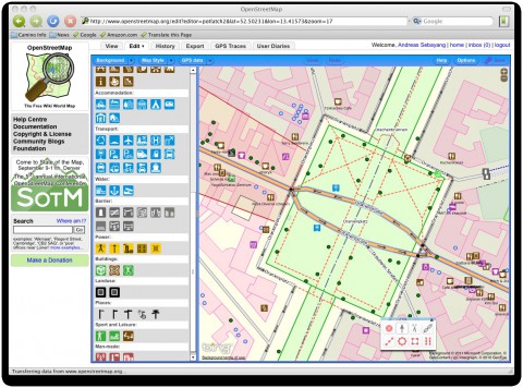
Die Entwickler rund um OpenStreetMap haben den Editor Potlatch 2 fertiggestellt. Er kann direkt auf der OpenStreetMap-Homepage(öffnet im neuen Fenster) benutzt werden, indem nach einer Anmeldung auf das Edit-Tab gedrückt wird. Potlatch 2 löst Potlatch 1.4(öffnet im neuen Fenster) ab. Wer will, kann über einen weiteren Link unter dem Tab auch weiterhin die erste Version von Potlatch benutzen, denn Potlatch 2 unterscheidet sich grundlegend von seinem Vorgänger. Es ist eine komplette Neuentwicklung, wie die Entwickler angeben.








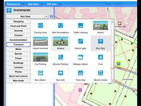
Vor allem OpenStreetMap-Einsteiger dürften sich an der neuen Darstellung freuen. Sie wirkt weniger überladen, kann aber auch umfangreich angepasst werden. Sie bietet beispielsweise einfachen Zugang zu zahlreichen Points of Interest (POI) wie beispielsweise Restaurants, Banken oder Mobilfunkmasten. Zudem ist die Kartendarstellung in Potlatch 2 etwas näher an der Kartendarstellung von OpenStreetMap und spürbar schneller. Für Einsteiger haben die Entwickler auch die Hilfefunktion überarbeitet. Es gibt sogar ein kleines Video zur Einführung.
Wer häufiger Karten editiert, dürfte sich an den Presets erfreuen, die der Nutzer setzen kann. Beispielsweise kann sich der Nutzer eine Liste von Hintergründen anlegen, die er dann als Basis fürs Mapping benutzt. Schon in den Standardeinstellungen ist die Liste recht umfangreich. Von Bing- und Yahoo-Karten bis zu aktuellen und gespendeten Luft- oder Satellitenbildern für Crisismapping . Bing-Karten können beispielsweise nicht mit Potlatch 1.4(öffnet im neuen Fenster) benutzt werden.
Potlatch 2 wird schon länger auch von anderen Projekten eingesetzt. Insgesamt wurde mehrere Jahre an dem Projekt gearbeitet, wie in der Ankündigung im OpenGeoData-Blog zu lesen ist(öffnet im neuen Fenster) .
Weitere Informationen zu Potlatch 2 gibt es für Entwickler(öffnet im neuen Fenster) und für Anwender im Primer(öffnet im neuen Fenster) . Derzeit sind die Informationen noch überwiegend in englischer Sprache.



